ようへいの日々精進XP

おっさんの日記です。

2016-05-10から1日間の記事一覧

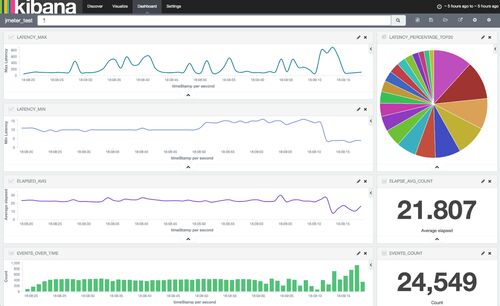
JMeter の CSV 結果を eEK Stack(embulk + Elasticserach + Kibana) で可視化する考察

JMeter を復習し始めているかっぱです。 tl;dr JMeter が標準で出力する CSV ログを Embulk と Elasticsearch + Kibana で可視化してみようという考察です。 参考 https://github.com/mitchellh/vagrant-aws https://github.com/edtoon/vagrant-rsync-pull h…

ECS で Amazon CloudWatch Logs にログ出力が出来るようになったのでチュートリアル

tl;dr aws.typepad.com Docker 1.9.1 から Logging Driver として CloudWatch Logs はサポートされていたが、ECS の Task Definition に定義して利用は出来なかった(と記憶している)ので、今回から Task Definition に定義して利用出来るようになったとの…